核能发展至今不到70年,已经占到全球平均电力来源的10%,不过我国的核电占比就低了,仅有4.7%。
目前人类对核能的利用还只能用核裂变来发电,而核聚变才是无限能源。
核裂变是重原子核分裂为轻原子核,核聚变是轻原子核结合成较重的原子核而释放能量。核聚变的能量平均是核裂变的4倍,提供的几乎是无限清洁、安全和廉价的能源。
当前大陆运行的核电机组共56台,占全国发电量的4.79%,使用的原料是铀。一公斤铀235释放的能量相当于2700吨优质煤。

现在的问题是我们的铀不够用。我国铀的自主产量约2000吨,占总体需求的比例不到20%,到2030年和2040年,我国对铀的需求量将高达22600吨和43400吨,一旦被禁运,那就完蛋。
全球都在缺铀,包括美国现在都在未雨绸缪,研究如何不从俄罗斯进口铀。
铀是最佳的核电站燃料,但不是唯一的,除了铀,还有钚、钍、铯、锶等。其中钍的含量巨大,地壳中钍的平均含有量是10.5ppm,而铀的含量约为3ppm。钍的燃效非常高,理论上一吨钍可提供相当于200吨铀或350万吨煤所提供的电能。
但钍的提取成本和难度远高于铀,因此没有国家把钍作为主攻方向或中途终止。
上世纪40年代,美国尝到了核弹和核动力的甜头,一发不可收拾,空军试图制造出核动力轰炸机这种“永不疲倦的铁鸟”,真正实现全球的空中力量打击,因此开始了资助研究,要求能量密度大,小型化。
1965年,美国橡树岭国家实验室建成全球唯一成功实现钍基核燃料运行的反应堆,一直运行到1969年。
后期由于导弹的出现,远程打击成为现实,“永不疲倦的铁鸟”不再是迫切的需要,再加上核原料供给紧张、提纯成本过高、燃料消耗太大等问题,最终美国终止了钍基熔盐堆的研发计划。
美国人没搞成的技术,未必没有价值。因为现在的情况一般都是美国提出构思,我们负责实现。
而且相对于美国我们有得天独厚的生产优势。钍是一种伴生矿,它是独居石矿的副产品,而独居石矿就是我们所说的稀土矿。这对于别的国家是大难题,对于拥有稀土产业的我国而言,属于数学题的解答已经到了最后几步,完全是泼天的富贵。
而且我国“富钍贫铀”,钍储量丰富,我国已探明的钍储量超过30万吨,仅次于印度,排名世界第二,能够使用两万年,实现钍基燃料的高效利用,对我国能源可持续发展的意义重大。

从这点讲我们也是被逼出的一生才华,因此我国很早就把钍作为主攻方向。
上世纪70年代,我国就进行过钍的尝试,但限于当时的科技、工业和经济水平,不得不终止。
2011年,随着国内各项技术的显著提高,铀矿资源平行替代的需求,以及钍基熔盐堆的各项绝对优势,我国再次启动了钍基熔盐堆核能系统的研究和建设,整合了中科院上海应用物理所,上海有机所、上海高研院、长春应化所、金属所等 10 家院内外科研单位参与。
钍基熔盐堆有如下优势:
一是建设成本低。
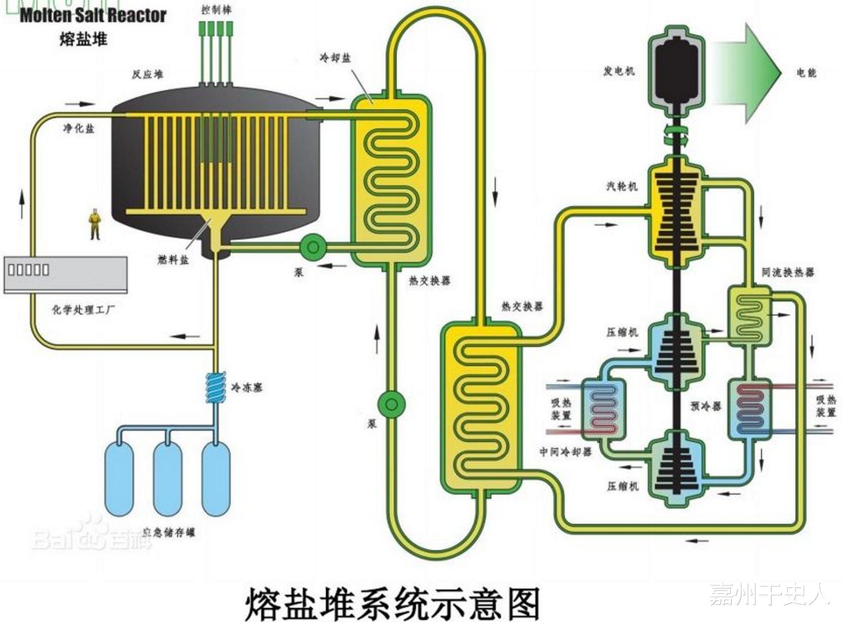
钍基熔盐堆使用的高温熔盐,本身是液态流体,可以作为反应堆冷却剂,而且这种熔盐具有高温低压的特性,不需要高强度的压力组件。没有压力组件意味着不需要使用沉重而昂贵的特种材料,减少附属装置,实现反应堆的小型化和轻便化。
二是更节能、更高效。
钍能实现燃料的高效利用,减少了核废料产生,更节能,经济效益也更高。
三是使用场景更广泛。
我国现在的核电站全部修建在海边,目的是为了用海水冷却。钍基熔盐堆采用非水冷技术,也不需要水来吸收核辐射,对水资源的消耗很少,突破了限制,可以修建在内陆,甚至干旱地区同样也能修建。
四是安全性更高。
为什么说熔盐安全呢?切尔诺贝利爆炸就是因为用的是水冷反应堆,出事故的核心原因是冷却水不足后气化成高温高压水蒸气,突破压力容器的临界点时,爆炸发生。
钍基熔盐堆在运行过程中几乎不会气化。因为我们使用的熔盐是氟盐,熔点550℃,沸点1400℃,在常压下工作温度可高达700℃。可以说熔盐堆里的工作气压跟我们日常的生活环境没有区别,都是一个大气压。

所以钍基熔盐堆自身不产生压力,那么即便泄漏也不会爆炸。它的泄漏也就是液态的熔盐慢慢流出来。因此我们只需要提前在下方修建一个储罐,让泄漏的熔盐自行流入储罐,冷却后凝固成固体,链式裂变反应也自动停止,不会发生堆芯熔化,更不会发生核物质四处扩散的情况。
这是因为钍基熔盐堆的核燃料是液体,跟熔盐混合在一起的,不会像固体燃料那样集中在一个区域反应,无法移动或自行分离。当泄漏的熔盐流下来冷却后,正好就把液体里面的核燃料物质包裹了,起到自动隔离作用,功效等同于自动阻燃的灭火。
所以说钍基熔盐堆有人类“终极能源”一说。至于清洁方面则毋庸置疑,熔盐堆能做到零碳排放。
另外,据测算,钍基熔盐堆的放射性很弱,对工作人员的危害性很小。
2017年4月,甘肃省武威市与中科院签订了在该市民勤县建设钍基熔盐堆核能系统项目的战略合作协议,总投资220亿元。2018年9月该项目开工建设,2019年建成了世界首台缩比熔盐仿真堆,目的是检验新开发的合金,是否能承受1000度的高温和氟化盐的腐蚀。
美国首次开发时凭借自己卓越的航空技术,搞出了一种镍基合金,这种合金的耐蚀和耐高温强度比一般的铁基合金都更好,美国航空发动机的核心转子均是使用这种合金。
后来美国放弃了钍基熔盐堆研究,这种合金被搁置,我国后发制人,在镍基合金上引入纳米技术,让这种材料的性能更进了一步。
这座仿真堆的主体工程在2021年完工,2兆瓦液态燃料钍基熔盐实验堆投入运行。在运行两年后,2023年6月7日,中国国家核安全局颁发了该项目的运行许可,准许其进行装料、调试和试运行,并网发电。
如今,相关测试完成,我国计划在2025年开建全球首座10兆瓦钍基熔盐堆核电站,2029年建成,实现首次临界并满功率运行。
不仅如此,这项技术已运用到船舶。2023年末,中国船舶集团有限公司旗下江南造船(集团)有限责任公司发布了全球首型、世界最大24000TEU级核动力集装箱船船型,全长就已经达到400米,可承载19100个标准集装箱。

这么大的船,自然需要不一般的动力。如果使用传统的化石燃料,能效低,反观钍基熔盐堆,动力持久,装置小,产能绿色,技术安全,自然是大型船只动力的不二选择。
我国在这类船上已采用了我国的第四代核电技术——钍基熔盐反应堆的设计方案,该方案获得了挪威船级社颁发的原则性认可证书。
该反应堆原理是采用中子源轰击钍-232以使其在β衰变后变成裂变材料铀-233的核裂变产生反应堆能量,经一、二回路的氟化盐作为介质传导、冷却热量,再传递给使用纯水或者二氧化碳作为介质的三回路以导出热量给汽轮机用于发电,再经电动机带动螺旋桨推进船舰移动。
钍基熔盐反应堆安全性高,唯一的缺点是作为传热介质的氟化盐对于容器和回路管路的腐蚀性较强,该船型需每15~20年进行一次动力维护。
所有的核动力都不是一劳永逸的,都要定期进行维护和更换。美国的尼米兹级核动力航母每隔24年会进行一次为期2.5年的大修,主要是更换反应堆。
韩国媒体对此是一片哀叹,还能拿什么和中国竞争?
韩国造船业在我国的竞争中已经落于下风,随着这种核动力大型船只的推出,韩国想买都买不到这种动力源,其造船业必将日薄西山。
江南造船厂是我国大型军舰乃至航母摇篮。江南造船厂制造的这艘核动力集装箱船是排水量近24万吨的庞然大物,相当于两艘12万吨级的航空母舰。
我国能把第四代堆型熔盐反应堆用在集装箱船上,把它变成我国航母的新一代核动力,自然也不是问题。
相信我国的新一代航母和一直未投入使用但未露面的95和96型核潜艇必然装备的是这种钍基熔盐反应堆动力装置。不要忘了,我国的科技方针虽然是军民结合,但一定是军用优先,既然民用都敢公诸于世向外出售,军用自然已不在话下了。