比大气压低的压力状态称为“真空”或“负压”。
真空所产生的力真空所产生的力为吸附力,是大气压和真空压的压差与大气压所施加给真空压侧的面积(受压面积.吸附面积)的乘积。因此,真空吸附力最大也不会超过大气压的力。大气压的变化也会引起吸附力的变化。
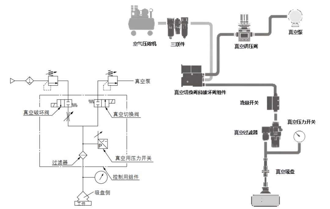
真空系统组成真空系统是由真空发生器或真空泵、真空吸盘、真空压力开关、真空过滤器、真空安全阀等构成的元件组合。真空系统具有以下特点:
真空吸附机构的结构简单。吸着位置不需要精确定位。适用于表面平滑或表面为曲面的工件。吸附工件时,会吸入周围的异物,故需要设置过滤器。要获得大的吸着力,需要有更大的吸附面积。真空吸盘多少是橡胶材料,容易老化磨损。1)真空发生器系统



理想情况是一个真空发生器带一个吸盘,或是一个真空管路带一个吸盘。一个真空发生器或真空泵带多个吸盘的场合,1个工件脱落时,则真空压力下降,其它工件也会脱落。可采取如下对策:
使用节流阀,使吸着和未吸着的真空压力变化减小。每个吸盘都配设真空切换阀,吸着失效时可通过切换以阻止对其它吸盘产生影响。真空泵系统还可利用真空罐及真空减压阀来稳定真空压力使用真空安全阀来限制真空度下降,从而使其他吸盘的真空度不受影响。真空系统其他注意点作为停电对策,供给阀应选用常开式或带自我保持功能的阀。工件的吸着和搬运,可用真空压力开关确认,吸吊重物及危险品时,应并用真空表进行目视确认。在恶劣环境下,压力开关前应加装真空过滤器,但是过滤器的孔眼阻塞,会影响吸着部分和真空发生器部形成压力差,造成是否真正吸着判断错误,这个必须注意。与压力较高的正压相比较,真空压更容易受到配管阻力等影响。尤其是真空到达时间受配管的内径和长度影响较大,因此配管时尽量选择容积较小的。